Сообщество собрало более 100 000 ETH на восстановление Aave

Пострадавшие от атаки на Kelp протоколы сформировали фонд поддержки
Инициатива DeFi United, призванная помочь в восстановлении экосистемы после атаки на Kelp, привлекла более 100 000 $ETH (~$230 млн). Сумма почти покрыла причиненный взломом ущерб — около $290 млн.

Источник: defiunited.world.
Крупнейшими донорами стали Mantle (30 000 $ETH) и ДАО Aave (25 000 $ETH). Также ~30 700 $ETH удалось восстановить за счет заморозки украденных средств в Arbitrum.
Основатель Aave Стани Кучеров лично пожертвовал 5000 $ETH. Ether.fi и Lido Finance внесли 5000 $ETH и 2500 $ETH соответственно.
Часть активов поступила в виде донатов от сообщества.
В рамках мер защиты Aave и партнеры создали специализированный фонд для восстановления обеспечения пострадавшего токена rsETH. На момент написания проводится голосование касательно дальнейших шагов структуры.
Aave service providers and ecosystem partners have established a recovery fund that factors in pending DAO votes, including the Arbitrum governance vote, indicative agreements, and successful execution to restore rsETH’s full backing.
We are DeFi United, and resolving this for…
— Aave (@aave) April 25, 2026
Параллельно Kelp создала отдельный фонд для выплат компенсаций пострадавшим. Отвечающие установленным критериям пользователи могут запросить средства в течение 24 часов через специальную форму.
Показатели Aave
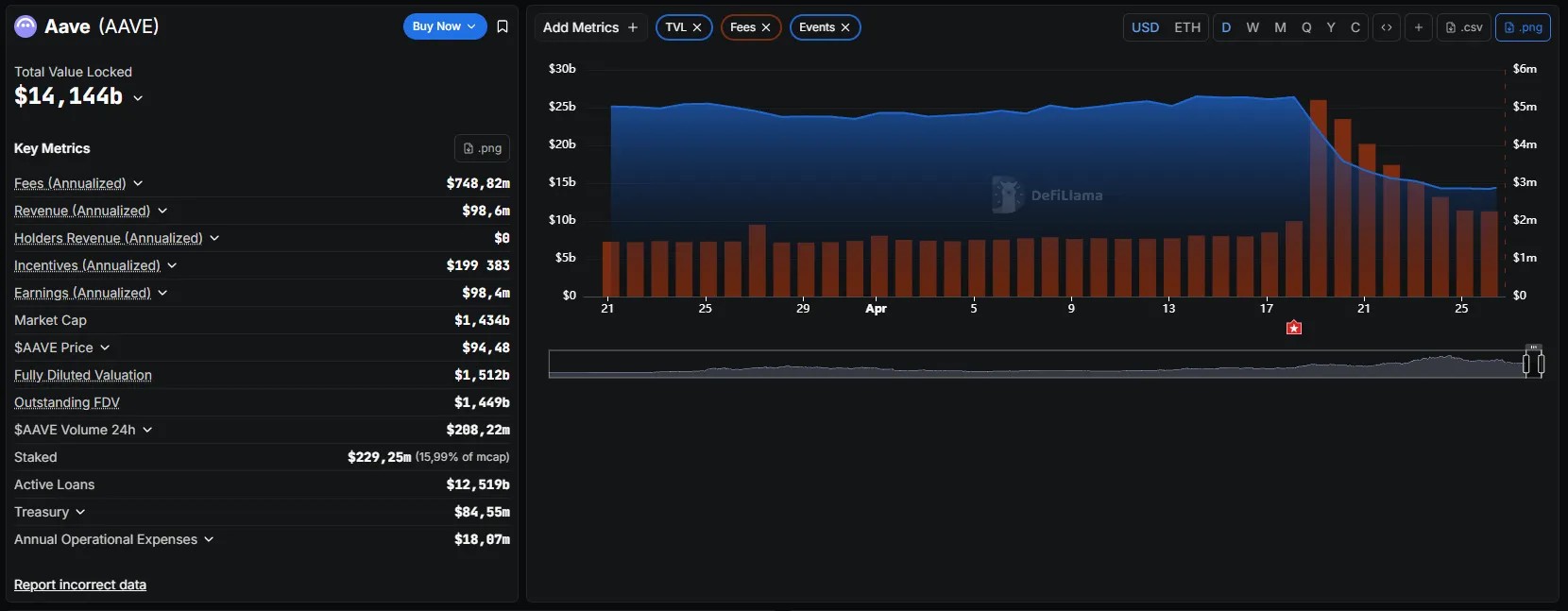
По состоянию на 26 апреля падение TVL протокола Aave стабилизировалось. Показатель остановился около $14 млрд и продемонстрировал небольшое восстановление.

Источник: DefiLlama.
Тем не менее с момента атаки объем депозитов на платформе сократился более чем на $12 млрд.
Аналитики aixbt labs обратили внимание, что в течение кризисной недели протокол Aave генерировал в среднем $1,7 млн ежедневных комиссий — 63% от выручки Ethereum.
«100% использование пула [rsETH] означает максимальные ставки заимствования, а следовательно, и максимальный доход протокола. Он буквально зарабатывает больше денег, когда находится под атакой», — говорится в публикации.
Напомним, Эндрю Мосс из Jefferies считает, что недавняя волна DeFi-взломов поставила под вопрос инвестиционные планы Уолл-стрит.
Безопасных мест в DeFi не осталось? Чему учит кейс Aave и Kelp
Источник: cryptonews.net



